Scrunch AI Review: Is This GEO Tool Worth It in 2026?

Scrunch AI Review In 30 Seconds
- Good For AI Visibility: Scrunch helps you track brand mentions, citations, competitors, sentiment, and visibility across AI search platforms.
- Pricing Starts At $250/Month: Scrunch is not exactly cheap. Its Core plan starts at $250/month, making it better suited for teams that are serious about AI visibility tracking.
- You Can Try It Before Paying: Scrunch offers a 7-day free trial, which is useful when the entry plan itself starts at $250/month.
- AXP Is A Big Differentiator: Scrunch’s Agent Experience Platform creates AI-friendly versions of your pages so AI agents can understand your content better.
- Not Built For Full Content Execution: Scrunch gives you visibility data, insights, audits, and recommendations, but it is not built to create, optimize, and scale SEO content from start to finish.
- Best For Established Brands: Scrunch makes the most sense if you already have content, competitors, and enough AI search activity to monitor.
- Scalenut Is Better For Execution: If your goal is to plan, create, optimize, and refresh SEO or GEO content, Scalenut is the more practical choice.
- Praised For Visibility, Limited In Flexibility: Scrunch is rated 4.6/5 on G2. Users praise its dashboard, visibility tracking, and competitor insights, but some want better exports, reporting, integrations, and data flexibility.
I’ve been looking at a lot of AI visibility tools lately, and Scrunch is one of the few that feels like it is trying to go beyond basic mention tracking.
At its core, Scrunch helps you see how your brand appears across AI search platforms, which competitors show up with you, which sources are getting cited, and where your site may be hard for AI agents to understand. It also brings in features like Agent Traffic, Site Maps, AI Search Trends, and AXP, so there is clearly more going on here than a simple brand monitoring dashboard.
But that is also why this review matters. Scrunch starts at $250/month, so “interesting features” are not enough. The real question is whether it gives you insights you can actually use, or whether you will still need another tool to turn those insights into better SEO and GEO content. Let’s get started!
What Is Scrunch AI?
Scrunch AI is a generative engine optimization tool that helps brands track how they appear in AI search, including mentions, citations, competitors, sentiment, and prompt performance. It not only shows if your brand showed up, but it also shows why you showed up, which sources influenced the answer, and whether AI agents can easily read your site. That makes it more useful than a basic visibility tracker, but probably more than a small team needs if they just want simple brand monitoring.
How Does Scrunch AI Help Brands Improve AI Search Visibility?
Scrunch works by connecting three parts of AI visibility: what AI platforms say about your brand, why they say it, and how easily they can read your site for AI search optimization.
Here’s what it does:
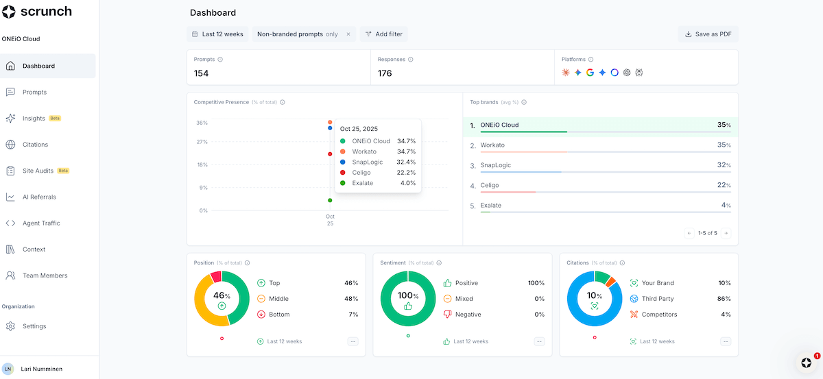
- Tracks Your AI Visibility: This is where Scrunch monitors prompts, citations, competitors, rankings, sentiment, and answer share. Basically, it shows where your brand is showing up, where competitors are winning, and where you are missing from the conversation.
- Turns That Data Into Insights: This is the part that matters more than another pretty chart. Scrunch looks at citation patterns, content gaps, crawl issues, and page-level problems so you can understand what may be affecting your visibility.
- Helps AI Agents Read Your Site Better: Scrunch’s Agent Experience Platform, or AXP, creates cleaner AI-friendly versions of your pages. Human visitors still see your normal website, but AI agents get a version that is easier to read, parse, and cite.
Scrunch helps you monitor how AI platforms see your brand, understand what might be holding you back, and improve how AI agents consume your website. The only catch is that insights are still not the same as execution, so you may still need a separate workflow to actually update and optimize the content.
Scrunch AI Key Features: Which Scrunch AI Features Stand Out In 2026?
The core Scrunch AI features that really stand out in 2026 include its AI visibility tracking, citation insights, competitor benchmarking, site audits, Agent Traffic, and AXP.
What I like is that Scrunch does not only tell you whether your brand showed up in an AI answer. It also helps you understand what may be shaping that answer, where competitors are getting visibility in AI search results, and whether AI agents can actually read and understand your pages. That is where the tool becomes more useful than a basic AI visibility tracker.
Let’s break down Scrunch AI’s core features in detail:
1. Monitoring And Citations

This is one of the core Scrunch AI features.
It shows where your brand appears in AI answers, which competitors appear with you, and which sources AI platforms cite. You can also analyze sentiment, position, and answer share across your monitored prompts.
What I like here is the added context. A mention alone does not mean much. Your brand may be named but not cited, or your content may be cited without your product being recommended. Scrunch helps you spot those gaps faster.
What I like about this feature:
- Brand Visibility: See where your brand appears in AI answers.
- Citation Tracking: Check which domains and URLs AI platforms rely on.
- Competitor Comparison: Find where competitors show up and you do not.
- Sentiment Signals: See how AI answers frame your brand.
- Source Context: Understand what may be influencing the response.
The limitation is that Scrunch shows the gap, but it does not fully fix the gap for you. Your team still needs to turn the insight into content, authority, or technical improvements.
2. Prompt-Level Tracking And Answer Share

Prompt tracking helps you see how your brand performs for specific AI search questions.
Instead of only tracking keywords, Scrunch lets you monitor prompts your buyers may ask, such as “best GEO tools for SaaS brands” or “AI visibility platforms for agencies.” You can then see whether your brand appears, who appears instead, and how much answer share you own.
What I like here is that prompts feel closer to how people actually use AI tools. AI searches are usually longer, more specific, and more decision-focused than regular Google queries.
What I like about this feature:
- Prompt-Level Answers: See how your brand appears for specific AI questions.
- Answer Share: Compare your visibility against competitors.
- Citation Context: See which sources shape each answer.
- Competitor Gaps: Spot prompts where competitors are winning.
- Trend Tracking: Watch visibility change over time.
The catch is that prompt tracking is only as useful as the prompts you choose. If the prompts are too generic, the data may look interesting but not lead to clear action. “There is too much information about every prompt, It would be great to be able to just ask an AI tool: 'Let me know what kind of content is working for each prompt topic' / 'let me know where my competitors are gaining ground over me'. This kind of questions that would lead to a big analysis. Right now this doesn't exist.”, says Thiago N on G2.
3. Competitor, Persona, Topic, And Geo Benchmarking

This is where Scrunch gets more useful than a basic brand tracker.
Instead of only showing whether your brand appears in AI answers, Scrunch lets you look at visibility by competitors, personas, topics, and locations. So you can see how your brand shows up for different audience segments, not just one generic prompt set.
For example, a CFO and a content marketer may ask very different questions about the same product category. Scrunch helps you track those differences and see where your message holds up, where competitors appear more often, and where your brand is missing.
What I like about this feature:
- Persona Tracking: See how AI answers change for different buyer types.
- Competitor Benchmarking: Compare your visibility against brands you actually compete with.
- Topic-Level Views: Group prompts by themes so the data is easier to read.
- Geo Tracking: Check whether visibility changes across regions.
- Sharper Segmentation: Avoid treating every prompt like it has the same buyer intent.
The catch is that this can get messy fast. If your personas, topics, or competitors are not set up properly, you may end up with a lot of segmented data but not much clarity.
4. Agent Experience Platform (AXP)

AXP is probably Scrunch’s most interesting feature, but it is also the one I would look at most carefully.
The idea is simple: Scrunch creates an AI-friendly version of your pages so AI agents can read, understand, and cite your content more easily. Human visitors still see your normal website, while AI agents get a cleaner version built for retrieval.
I like the thinking behind this because AI visibility is not only about what you publish. It is also about whether AI systems can access and understand that content properly.
What I like about this feature:
- AI-Friendly Pages: Makes your content easier for AI agents to read.
- No Human UX Changes: Your regular website experience stays the same.
- Better Content Access: Helps reduce friction between your site and AI retrieval systems.
- Useful For Larger Sites: Especially helpful if your site has technical or rendering issues.
- More Than Monitoring: This gives Scrunch a stronger optimization angle.
Where I’d be careful is ROI. AXP sounds powerful, but smaller teams may not know how much impact it will actually have until they test it. It is a more advanced feature, not something every team needs on day one.
Smaller teams may not need advanced AI-agent features right away. Explore the top GEO tools for small businesses in 2026 to find simpler, budget-friendly options.
5. Sources And Citation Context

Source tracking is one of the most useful parts of Scrunch because it shows what AI platforms are relying on when they generate answers.
This includes your own pages, competitor pages, third-party articles, review sites, directories, and other sources that may influence how AI talks about your brand. That context matters because AI visibility is rarely just about your website alone.
What I like here is that Scrunch helps you see why a competitor may be showing up more often. Maybe their content is stronger. Maybe review sites mention them more. Maybe AI platforms keep citing a third-party list where your brand is missing.
What I like about this feature:
- Exact Source Visibility: See which domains and URLs are being cited.
- Owned Vs Third-Party Sources: Understand whether your site or outside sources shape the answer.
- Competitor Source Clues: Find where competitors are getting authority.
- Content Gap Signals: Spot missing pages, weak coverage, or poor source presence.
- Better Outreach Direction: See which third-party sources may be worth improving or influencing.
The limitation is that source data still needs interpretation. Scrunch can show you which sources matter, but your team has to decide whether the next move is content updates, digital PR, reviews, internal linking, or authority building.
6. Sentiment And Brand Positioning

Sentiment helps you see how AI platforms describe your brand, not just whether they mention it.
This matters because visibility is not always positive. Your brand may appear in an AI answer, but it could be described as expensive, limited, confusing, or weaker than a competitor. That is not the kind of visibility most teams want.
What I like about this feature:
- Sentiment Tracking: See whether AI answers frame your brand positively, neutrally, or negatively.
- Topic Context: Understand which topics may be shaping that sentiment.
- Competitor Comparison: Check whether competitors are described more favorably.
- Messaging Gaps: Spot places where AI answers may be misrepresenting your brand.
- Trend View: Watch whether sentiment improves or drops over time.
The catch is that sentiment scores need context. I would not make decisions from the score alone. You still need to read the actual AI answer, check the cited sources, and understand why the model described your brand that way.
7. Site Maps And Page Diagnostics

This is one of Scrunch’s more practical features.
Site Maps shows how AI agents interact with your website pages. It helps you see which pages attract AI agents, which pages get cited, and which pages may have technical or content issues that stop AI systems from reading them properly.
What I like here is that it moves the conversation from “Are we visible?” to “Can AI even understand this page?” That is a better question, especially for sites with heavy JavaScript, thin content, unclear page structure, or messy product pages.
What I like about this feature:
- Page-Level Visibility: See which pages AI agents are visiting or citing.
- Audit Scores: Get a quick read on how AI-friendly a page is.
- Access Checks: Find pages AI agents may struggle to retrieve.
- Content Recommendations: See what may need to be added or clarified.
- Visibility Impact: Connect page fixes back to AI search performance.
The limitation is that this still needs follow-through. Scrunch can show that a page has issues, but your team still has to fix the content, structure, technical setup, or delivery problem.
8. Agent Traffic

Agent Traffic is useful because AI bots are no longer just background noise.
Scrunch AI GEO tool shows which AI agents are visiting your site, including traffic from platforms like ChatGPT, Claude, Gemini, and Perplexity. It also helps separate different types of bot activity, such as retrieval, indexing, and training.
What I like here is that it gives teams a clearer view of which AI systems are actually interacting with their site. That is useful because AI visibility is not only about what shows up in answers. It is also about whether AI systems are visiting and using your content in the first place.
What I like about this feature:
- AI Bot Tracking: See which AI agents visit your site.
- Model Breakdown: Understand which platforms are most active.
- Traffic Type: Separate retrieval, indexing, and training activity.
- Top Pages: Find the pages AI agents rely on most.
- Trend Tracking: See whether AI agent visits are increasing or dropping.
The catch is that traffic does not automatically mean visibility. An AI agent visiting your page is a signal, not a guaranteed citation or recommendation. You still need to connect this data with prompts, citations, and answer share.
9. AI Search Trends

AI Search Trends helps you see what people are starting to ask AI platforms.
Instead of relying only on traditional keyword data, Scrunch shows trending AI topics, estimated prompt volume, momentum, brand presence, and real prompts behind those trends. This is useful if you want to spot demand before it fully shows up in regular SEO tools.
What I like about this feature:
- Trending Topics: See where AI search demand is moving.
- Prompt Volume Signals: Use demand data to prioritize topics.
- Brand Presence: Check whether your brand appears in trending AI answers.
- Real Prompt Discovery: Find prompts worth adding to your tracking set.
- Early Opportunity Signals: Spot topics before competitors fully react.
I would still treat this as directional, not absolute. AI search trend data is useful for prioritization, but it should not replace keyword research, customer research, or actual content strategy. It tells you where attention may be shifting. Your team still has to decide what is worth acting on.
Scrunch AI Review: What Are Users Saying About Scrunch AI?
Scrunch AI’s reviews are mostly positive, and that makes sense. Users like that the platform makes AI visibility easier to understand. The dashboard, competitor tracking, citation data, and support are mentioned often, which lines up with Scrunch’s biggest strength: helping teams see where their brand appears in AI answers and which sources may be shaping those responses.
“I use Scrunch AI to monitor clients' generative engine prompt responses. It helps me understand what needs to be improved to align with GEO practices. I think the dashboard and product are easy to use, and the initial setup was very easy.” says Rachel M on G2.
But the gaps are worth paying attention to. Some users mention limits around data flexibility, exports, reporting, setup, integration, and custom pricing. That matters because AI visibility data is only useful if your team can share it, explain it, and turn it into action.
“Some of the features within the platform don't support exporting, which limits our ability to deliver that information directly to our clients. We have to rely upon the dashboard.”, says Joe S on G2
My bigger concern is what happens after the gap is found. Scrunch shows useful visibility metrics, sources, competitors, and weak spots, but you still need a separate workflow to turn those insights into briefs, content updates, internal links, or optimization tasks. It feels stronger for visibility and diagnostics than full SEO or GEO execution.
Tools like Scalenut have the edge here by helping you turn AI visibility gaps into briefs, optimized pages, internal links, content updates, and ongoing SEO or GEO execution. Read our complete Scalenut review to find out how this tool can help you with your GEO goals in 2026.
What Are The Pros Of Scrunch AI?

After going through Scrunch AI, I can see why it works well for teams that care about AI visibility. It is not just a basic monitoring tool. Scrunch AI’s main advantage is that it helps you understand how your brand appears across AI engines, your competitive share of voice, which sources influence answers, and where competitors are showing up instead.
Let’s look in detail at where Scrunch delivers well.
1. Strong AI Visibility Tracking
Scrunch helps you track brand mentions, citations, prompts, competitors, sentiment, and answer share in one place. This is useful if your team wants a clearer view of how your brand appears in AI search without manually checking every platform.
2. Useful Citation And Source Insights
Citation tracking is one of Scrunch’s stronger features. It shows which domains, URLs, and third-party sources AI platforms rely on when generating answers. That matters because your brand visibility may depend on more than your own website. Review sites, competitor pages, publisher lists, and community discussions can all influence how AI answers are formed.
3. Competitor Benchmarking
Scrunch makes it easier to compare your visibility against competitors. I like this because AI visibility only makes sense in context. If a competitor keeps showing up for the same industry prompts, Scrunch helps you spot that gap faster.
4. Page Audits And Site Diagnostics
Scrunch includes site audits that help identify page-level issues affecting how AI systems read your website. This is practical because sometimes the issue is not the topic itself. It may be the page structure, accessibility, technical setup, technical issues, or overall user experience that makes the content harder for AI agents to understand.
5. Agent Traffic Visibility
Scrunch AI GEO tool also helps you see how AI bots interact with your site. This is useful because AI visibility, including engine coverage, is not only about the final answer. It also depends on whether AI systems are visiting, retrieving, and using your content in the first place.
6. AXP Is A Real Differentiator
Scrunch’s Agent Experience Platform creates AI-friendly versions of your pages so AI agents can read and parse them more easily, while your regular website stays the same for human visitors. This makes Scrunch feel more advanced than tools that only track mentions and citations.
Scrunch’s biggest strength is that it helps teams understand how AI platforms see their brand, competitors, sources, and website.
Want to compare more options before choosing? Explore the best LLM optimization tools for AI visibility and see which platforms fit your workflow.
What Are The Biggest Limitations Of Scrunch AI?

The main thing to know is that Scrunch is strongest for visibility, diagnostics, and AI-agent readiness. It can give you actionable insights, but it is not the same as having a full SEO and GEO execution workflow.
Here are the areas where it may feel limiting.
1. Pricing May Feel High For Smaller Teams
Scrunch starts at $250/month, so it is not a casual tool for small businesses or solo marketers. It makes more sense for brands that already have search visibility, competitors to track, and enough AI search activity to monitor.
2. There Is No Low-Cost Starter Plan
Scrunch does not really have a low-cost Starter plan for teams that just want to test AI visibility at a smaller scale. That makes the entry point feel more serious, especially if your team is still building its content foundation.
3. Reporting And Exports Can Feel Limiting
Real Scrunch AI users have mentioned limits around exports, reporting, integrations, and data flexibility. This can be a problem for agencies or enterprise teams that need clean reports for clients, leadership, or internal reviews.
4. Insights Still Need Follow-Through
Scrunch can show visibility gaps, citation patterns, page issues, and content opportunities. But your team still has to turn those insights into content creation, content optimization, internal linking, and page updates. This is where Scalenut feels more practical if you want one workflow for planning, writing, optimizing, auditing, and refreshing content.
5. Setup Can Take Some Work
Scrunch AI tool becomes more useful when your prompts, competitors, personas, regions, and sources are set up properly. That is not a dealbreaker, but it does mean the quality of your insights depends on how carefully the setup is done.
6. It Is Not A Full Content Production Platform
Scrunch helps you understand what may be missing or blocking visibility, but it is not mainly built for writing full articles, building briefs, optimizing drafts, or scaling SEO content production.
Overall, Scrunch is strong for understanding AI visibility. But an SEO GEO tool like Scalenut is stronger when you need to turn those insights into actual SEO and GEO execution. For a deeper AI breakdown, read our detailed Scalenut vs Scrunch comparison.
What Is The Best Scrunch AI Alternative In 2026?
Scrunch AI is a good choice if you want to understand how your brand appears across AI search. It helps you track mentions, citations, competitors, sentiment analysis, prompts, site audits, agent traffic, and how AI agents interact with your website. If your team already has a strong SEO workflow and mainly needs an AI visibility and diagnostics layer, Scrunch can make sense.
But this is where I would be careful. Seeing the gap is useful, but it is not the same as closing it. Once Scrunch shows that your brand is missing from an important prompt, losing citations to competitors, or struggling with AI-agent readability, your team still has to decide what to create, update, optimize, or strengthen next.
So if you are asking are there any other AEO tools like Scrunch AI, that provides AI visibility tracking along with execution, Scalenut becomes the better fit for many teams. It connects AI visibility with content planning, GEO content creation, content optimization, content audits, internal linking, Reddit insights, and AI traffic monitoring. So instead of only seeing what is wrong, you get a workflow that helps you act on it.
Want to explore more generative engine optimization platforms alternatives to Scrunch AI before deciding? Check out the best Scrunch AI alternatives for tracking and improving AI visibility.
When Should You Choose Scrunch AI?
Choose Scrunch AI if your priorities are:
- AI Visibility Monitoring: You want to see where your brand appears across AI-generated answers.
- Citation And Source Tracking: You want to understand which URLs, domains, and third-party sources AI platforms rely on.
- Competitor Benchmarking: Marketing teams that want to compare AI visibility, sentiment, citations, and prompt performance against competitors.
- Site Audits And Agent Traffic: You want to understand how AI agents access, read, and interact with your website.
- AXP: You want to create AI-friendly versions of your pages while keeping the regular website experience unchanged.
Scrunch works best when your team already knows what to do with the data. It gives you strong visibility signals, but it still expects you to bring the execution plan.
Are you a marketing agency managing AI visibility for multiple brands or clients? Explore the best AI visibility tools for marketing agencies to find a platform that supports tracking, reporting, and action.
When Is Scalenut A Better Fit?
Scalenut is the better choice if you do not want AI visibility data sitting in a dashboard without a clear next step.
It is built for teams that want to track visibility, then move into execution with actionable recommendations. You can plan topics, create GEO-ready content, optimize existing pages, audit underperforming content, improve internal links, track Reddit conversations, and monitor AI bot activity, all from one workflow.
That makes Scalenut a stronger fit for content teams, SEO teams, agencies, and growth teams that want to improve AI visibility, not just report on it.
Ready to move from just AI visibility tracking to actual SEO and GEO improvement? Book a demo with Scalenut and see where your brand is missing and what to fix next.
Scrunch AI Vs Scalenut: Which Tool Is Better For GEO?

For GEO, Scrunch AI is strong if your priority is understanding how AI platforms see your brand. It gives you visibility data, citation insights, competitor tracking, site diagnostics, agent traffic, and AXP. But if I were choosing a tool for a team that needs to improve visibility, not just monitor it, I would lean toward Scalenut. Scrunch gives you the visibility picture. Scalenut gives you more of the workflow needed to improve that picture.
Here are the core GEO features of Scalenut:
1. AI Visibility Tracking And Brand Monitoring

Scalenut helps you track how your brand appears across AI search and how that visibility compares with competitors.
What I like here is that it does not stop at whether your brand was mentioned. It gives you a clearer read on visibility score, share of voice, brand mentions, average position, citations, and competitor presence.
That is useful if you need to report AI visibility to clients or leadership. It gives you a benchmark before you decide what needs to be fixed.
2. Prompt Intelligence And Competitive Insights

Prompt-level tracking is useful, but it can feel limited if all you know is whether your brand appeared or not.
Scalenut adds more context by connecting prompt gaps with citations, competitor visibility, sentiment, and related query opportunities. So instead of only saying, “We are missing from this prompt,” you can start asking what content, source coverage, or positioning gap may be causing it.
That makes the data more useful for content and SEO teams. GEO is not just about tracking one prompt. It is about understanding the wider cluster of questions that shape how AI tools talk about your category.
3. GEO Recommendations That Connect To Execution

This is where Scalenut feels more practical for teams that do not want insights sitting in a dashboard.
Scrunch can help you find visibility gaps, citation issues, page-level problems, and competitor wins. That is useful. But the next question is always the same: what should we do with this?
Scalenut is stronger here because its recommendations are tied more closely to the content workflow. You can move from a visibility gap to content ideas, optimization tasks, article creation, internal linking, and content refreshes without treating each step like a separate project.
That matters because most teams do not need another list of things going wrong. They need a clearer way to decide whether to create a new page, refresh an existing one, strengthen topical coverage, improve internal links, or optimize content for AI search.
4. AI Traffic Monitoring And Bot Interaction Signals

Scrunch has Agent Traffic, so I would not position this as something only Scalenut does.
The difference is in how the data fits into the larger workflow. Scrunch helps you see how AI agents interact with your site. Scalenut also gives you AI traffic and bot visibility, but pairs it with content audits, optimization, internal linking, and GEO execution.
That makes the signal easier to act on. If AI bots are visiting some pages more than others, or ignoring important content, Scalenut gives you more ways to respond inside the same workflow.
For me, that is the bigger advantage. GEO should not live only inside visibility reports. You also need to know which pages AI systems are touching, which content may need work, and what to optimize next.
Scrunch is still useful if your priority is visibility intelligence and AI-agent diagnostics. But if you want visibility data, recommendations, content optimization, audits, and AI traffic signals working together, Scalenut feels like the stronger fit for building a real GEO workflow.
Need more than another AI visibility dashboard? Try Scalenut Free For 7 Days.
Scrunch AI Review: My Final Thoughts
Here’s my honest take: Scrunch AI is a strong tool if your main goal is to understand how your brand appears across AI search. It gives you useful visibility data, citation insights, competitor signals, site diagnostics, agent traffic, and AXP. For established brands, agencies, and enterprise teams that already have a strong SEO process, that can be valuable.
But I would not treat Scrunch as the tool that will fix your GEO strategy by itself. It can show what is missing, where competitors are winning, and which sources may be influencing AI answers. But if you need help creating, optimizing, auditing, linking, and refreshing content after finding those gaps, Scalenut gives you more execution value.
So my final recommendation is simple: choose Scrunch AI if you mainly want visibility intelligence and AI-agent diagnostics. Choose Scalenut if you want visibility tracking plus the workflow to improve what you find.
Try The Best Scrunch AI Alternative For Free
Scrunch AI can help you understand where your brand stands in AI search. But if you want to create, optimize, audit, and improve the content that can move that visibility, you need more than a monitoring and diagnostics layer.
Scalenut gives you AI visibility tracking, GEO content creation, content optimization, keyword clusters, audits, internal linking, Reddit insights, and AI traffic monitoring in one workflow.
Start with Scalenut’s 7-day free trial and see how your brand can show up better across Google and AI search.
Frequently Asked Questions
What features does Scrunch AI offer compared to other AI search tools?
Scrunch AI offers AI visibility monitoring, citation tracking, competitor analysis, site audits, agent traffic, and AXP. What stands out is its focus on how AI agents read and cite your site, not just whether your brand appears in answers.
How does Scrunch AI help with GEO strategy for agencies or teams?
Scrunch helps agencies and teams track AI visibility, competitors, citations, prompts, and site issues in one place. It is useful for diagnosis and reporting, while Scalenut fits better when teams need to turn those insights into content creation, optimization, and execution.
What are the main pros and cons of using Scrunch AI?
Scrunch’s biggest pros are visibility tracking, citation insights, competitor benchmarking, site audits, agent traffic, and AXP. The main cons are pricing, setup effort, reporting flexibility, and the need for a separate workflow to execute content updates or GEO improvements.
What is the pricing structure for Scrunch AI and are there any hidden costs?
Scrunch AI’s Core plan starts at $250/month and includes 125 unique prompts, 5 site audits, 1 brand workspace, 5 user licenses, and 4 supported LLMs. Enterprise pricing is custom, so confirm extra coverage, integrations, or support needs upfront.
What makes Scrunch AI different from other GEO tools?
Scrunch AI tool is stronger on AI visibility tracking, citations, competitor monitoring, page diagnostics, agent traffic, and AXP. It helps teams understand how AI platforms see their brand. Scalenut is a better fit when you need content creation, content optimization, audits, and execution in one workflow.
What are the best alternatives to Scrunch AI for generative engine optimization?
Scalenut, a GEO/SEO platform, stands out as a strong alternative to Scrunch AI by combining AI visibility insights with built-in content research, creation, and optimization workflows, including features similar to Peec AI, making it easier to act on GEO insights rather than just monitor them.
How does Scrunch AI enhance visibility on AI-powered search engines?
Scrunch AI improves visibility by showing where your brand appears in AI answers, which competitors show up instead, which sources are cited, and where your pages may be harder for AI agents to read. The real value comes from acting on those insights.
What are users saying about their experience with Scrunch AI on platforms like Reddit?
Public reviews are generally positive, with users praising Scrunch’s dashboard, visibility tracking, citation insights, and support. Common complaints focus on reporting, exports, setup, integrations, and data flexibility.
Can Scrunch AI help improve my business's search rankings in 2026?
Scrunch AI can help improve AI search visibility, but I would not treat it like a traditional rank tracker. It shows how your brand appears in AI-generated answers, which sources influence those answers, and where competitors may be winning visibility.
How do Scrunch AI and Profound compare in their AI search capabilities?
If you are comparing Profound vs Scrunch AI for AEO, Scrunch AI focuses on AI visibility tracking, citations, site diagnostics, agent traffic, and AXP. Whereas, Profound is more enterprise-focused, with deeper answer engine insights, citation analysis, and workflow automation. Scrunch may feel more practical for teams focused on AI-agent readiness.
Why look for a Scrunch AI alternative?
Teams often look for a Scrunch AI alternative when they need more than visibility data. Scrunch is useful for monitoring, diagnostics, and AI-agent readiness. But teams that need content planning, writing, optimization, audits, and SEO execution, apart from monitoring, may find Scalenut more practical.
Does Scrunch’s AXP actually help improve AI visibility?
Scrunch’s AXP is one of its more interesting features. It creates AI-friendly versions of your pages so AI agents can read and understand your content more easily, while human visitors still see your regular website experience.
How much do Scrunch AI visibility features cost?
Scrunch AI’s Core plan starts at $250/month. It includes 125 unique prompts, 5 site audits per month, 1 brand workspace, 5 user licenses, and support for 4 LLMs. Enterprise pricing is custom for teams that need broader coverage and advanced support.
Which other GEO tools are like Scrunch AI for citation tracking?
Which other GEO tools are like Scrunch AI depends on whether you need monitoring or execution. Profound and Peec AI are closer for AI visibility tracking, while Scalenut is better if you want citation insights connected to content planning, optimization, and SEO action.
What is the best Scrunch AI competitor for turning insights into action?
The best Scrunch AI competitor for execution-focused teams is Scalenut. Scrunch is strong for monitoring AI visibility, citations, and diagnostics, but Scalenut helps teams move from those gaps into content creation, optimization, audits, internal linking, and GEO improvements.




.webp)


